A feature-tier extension to Fitch’s analytics platform that enables entity scoring through historical trends and peer benchmarks. My work focused on designing modular workflows and data conveniences that anticipate operational expansion and scalability.

Shhh 🤫
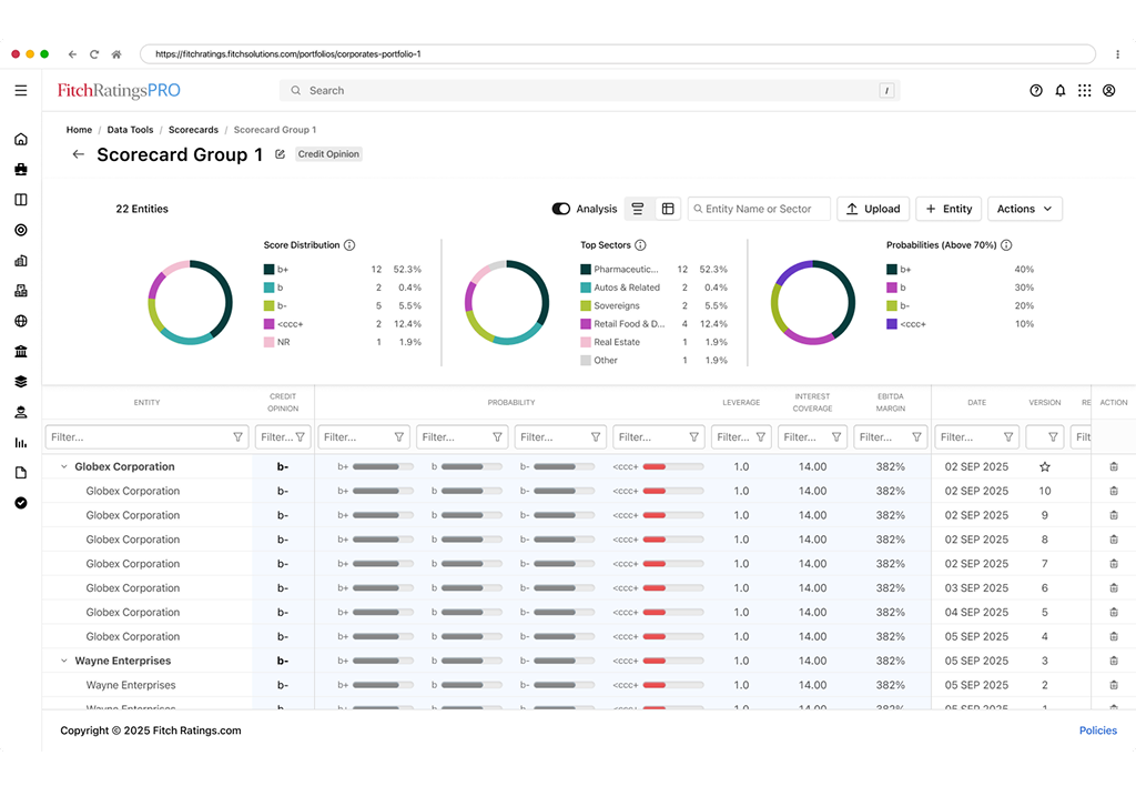
Working closely with product and data teams, I focused on expanding how analysts interact with unrated entities- turning manual data collection into an evolving source of insight.
This groundwork enables historical trend views, peer benchmarks, and deeper cross-platform analysis.


Historical Data View
Built an adaptive trend surface that evolves as users contribute data, enabling longitudinal analysis.
Streamlined Workflow
Designed a repeatable data entry and review model that reduces friction and invites ongoing engagement.
Comparative Foundation
Architected a baseline for peer and sector-level benchmarks, allowing users to understand performance within a broader community.

The Results
Though still under NDA, the new workflow is designed to increase engagement through insight retention- transforming what was once a static data entry task into a living, comparative intelligence system.
It’s a small but significant step toward a smarter, more connected analytics ecosystem, built for adaptability and long-term growth.

Skills
-
Wireframes / Storyboard
-
Animation
-
High Fidelity Prototype
-
Documentation / Spec Sheets
-
Information Architecture / Release Planning
Technology Used
-
Figma, Confluence, and more Figma
-
AI assisted workflow
-
Built with React components
-
D3/Plotly charting
-
Shared stack libraries